欢迎来到开云电子!

在线留言|联系我们|收藏本站|网站地图

234

精酿啤酒专家设计、制造、安装、调试一站式服务

周经理:157-5310-9888
杨经理:150-6912-0888
王经理:186-7882-9816
聂经理:156-6267-8692

咨询热线

0531-8816-1566
啤酒酿造过程中麦汁煮沸应注意哪些问题?

啤酒酿造过程中麦汁煮沸应注意哪些问题?

要想在啤酒酿造中取得成功,对于麦汁煮沸这一环节的注意和细致操作至关重要,只有通过不断的实践和经验积累,才能打造出更加完美的啤酒酿造工艺!
啤酒厂的酵母扩培工艺

啤酒厂的酵母扩培工艺

啤酒厂使用的酵母来源有三种:有直接购买酵母泥、购买纯种酵母扩培和自己保存并扩培酵母三种途径。小规模啤酒厂或者酒坊会选择直接购买酵母泥,但是这样对于大规模精酿或工业啤酒厂来说成本过高,且过度依赖酵母厂家的质量
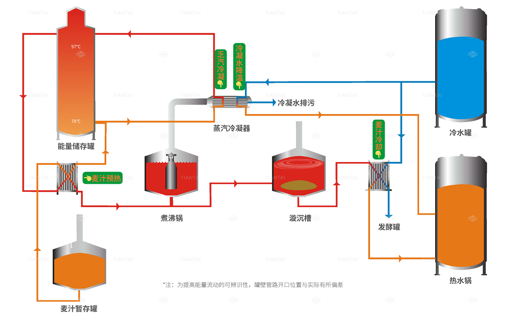
啤酒厂的能源回收系统

啤酒厂的能源回收系统

天泰提供多种方法为啤酒产创建可持续发展的未来。通过这项技术,啤酒厂用于产生热水的一次能源消耗可以减少到最低,麦汁煮沸时的加热时间缩短70%,从而降低了运营成本以及降低了CO2排放量。
啤酒厂的出糟方式

啤酒厂的出糟方式

糖化过后对过滤槽中废谷物的处理因啤酒厂的规模而有所不同。

小型啤酒厂的自动化程度一般都不高。当过滤结束后,打开侧边出糟门,打开耕刀,借助耕刀将罐内的麦糟推到门口

啤酒厂的“子弹”

啤酒厂的“子弹”

当前期对配置不合理或后期酿造对于阀门使用不规范时,水会给啤酒厂带来多大的安全隐患?
啤酒厂省钱秘诀

啤酒厂省钱秘诀

啤酒厂使用的能源分为两个主要单位:天然气形式的热能加热用于酿造、包装和建筑供暖的热水和蒸汽。电能用于为所有提供动力,其中耗电量最大的部分是制冷。虽然热源占啤酒厂整体消耗能源的70%左右,但在能源成本上只占3
做啤酒,先煮沸

做啤酒,先煮沸

发酵啤酒之前,首先要对咱们已经高温浸泡好的麦汁进行煮沸,并在这一步添加酒花。
啤酒厂如何针对产能配发酵罐?

啤酒厂如何针对产能配发酵罐?

啤酒发酵罐的容积根据啤酒糖化产能的大小和批次来计算,可以是糖化产量的倍数关系。5吨糖化和每天4批次的酿造对应的发酵罐容积可以是5吨、10吨、15吨、20吨。一般我们使用相等或双数倍数的容积,即5吨、10吨
中大型啤酒厂的产能如何计算

中大型啤酒厂的产能如何计算

在国内建一个啤酒厂,需要确定啤酒厂的规模。有些老板会问“我想做一个年产xxx吨的啤酒厂,需要多大的?“;还有的老板说“我预计一天卖xx斤酒,要配多大的?”。
啤酒糖化组合罐要怎么选

啤酒糖化组合罐要怎么选

虽然每一个功能都由一个特定的完成是最完美的工艺,然而国内外很多精酿啤酒厂因为资金、场地等的限制可能会将其中的功能合并。当我们不得不舍弃一个罐子时,哪些功能可以合并在一起呢?
发酵罐漏液要如何处理?

发酵罐漏液要如何处理?

啤酒发酵罐的漏液处理是非常麻烦其成本高回报低的操作,往往最后只能购置新罐。
如何选择啤酒发酵罐的降温配置

如何选择啤酒发酵罐的降温配置

啤酒,由大麦和啤酒花为主要原料,经过酿造发酵所得而成得酒精饮料。麦汁经过冷却后,加入无菌空气输送到发酵罐中,再加入酵母,就开始发酵了。我们要为酵母的生命活动提供较为适宜的温度,然而发酵过程会产生热,因此要对发酵罐进
啤酒厂如何选择锥形发酵罐?

啤酒厂如何选择锥形发酵罐?

如今大多数的啤酒厂都选择使用锥形发酵罐进行啤酒发酵过程,甚至国内外有些酒厂也会选择锥型罐来发酵果酒。锥形罐上部为柱形,下部为锥形。这种形状便于在底部收集酵母,能够使酵母顺利而完整地排出分离,而且对罐中内容物的
啤酒的发酵工艺

啤酒的发酵工艺

目前采用锥形罐进行发酵和后熟已被普遍应用。啤酒必须在尽可能短的时间内发酵和成熟,这样才能提高利用率。今天,在保持质量不变的前提下,缩短发酵、后熟周期已成为一种趋势。发酵、后熟、贮藏所需的总时间大多不超过
为什么要选择精工制作的啤酒?

为什么要选择精工制作的啤酒?

不锈钢是大多数啤酒厂制造商的首选材料,因为它耐用、耐腐蚀且易于清洁。常见的使用在酒饮酿造和发酵的不锈钢材质有SUS304 / SUS316 / SUS304L / SUS316L。
为什么啤酒发酵会出现异常中止现象?

为什么啤酒发酵会出现异常中止现象?

酒精发酵是啤酒酿造过程中最关键的一步,已经存在于麦汁中的啤酒的所有潜在质量,将在这一步表露出来,或者消失。发酵结束前出现发酵困难或发酵中止的现象时有发生。
为什么有的啤酒喝完了会上头?

为什么有的啤酒喝完了会上头?

明明前一天喝的酒已经醒了,但脑袋非常涨疼!有时候我们决定啤酒质量的好坏不仅仅体现在口感和风味上,还有喝过之后的整体感受。若是持续的“上头”,再好喝的酒也会让人望而却步。都说“好酒不上头”,本文中天泰将与您一起揭
啤酒酿造中的洗糟过程

啤酒酿造中的洗糟过程

现在全球无论是大型工业啤酒厂还是家庭酿造,在过滤出头道麦汁后,都会进行洗糟。用热水溶出滞留在麦糟中的浸出物的过程称为洗糟,洗糟过程中滤出的低度麦汁称为洗糟麦汁。洗糟时,麦汁的浓度越来越低。洗糟麦汁浓度刚开始时
蒸汽加热的啤酒煮沸锅使用的蒸汽温度与压力

蒸汽加热的啤酒煮沸锅使用的蒸汽温度与压力

用蒸汽加热进行麦汁煮沸是今天常用的方法,为此有必要对蒸汽进行阐述,帮助大家更好的理解和使用蒸汽加热。
啤酒酿造中的糖化工艺——浸出法糖化

啤酒酿造中的糖化工艺——浸出法糖化

糖化是麦汁制备中最重要的过程。在糖化过程中,水与麦芽粉碎物进行混合,通过淀粉酶的作用,将已液化的淀粉分解为葡萄糖、麦芽糖等其他可发酵性糖。酿造时的糖化过程,就是将醪液(水和粉碎后麦芽的混合物)的问题提高到酶的最佳
酒花、酒花颗粒和酒花浸膏要怎么选?

酒花、酒花颗粒和酒花浸膏要怎么选?

在实际生产中,一次麦汁煮沸过程往往需要分次添加数量和品种各不相同的酒花或酒花制品。如今酒花及各种加工制品在质量上的差别不大,因为在所有加工制备过程中酒花内容物都得到了很好的保护,也没有损失,但各酒花品种之间却
麦汁煮沸的操作过程

麦汁煮沸的操作过程

麦汁煮沸过程中有两点特别重要,并且相互关联,即麦汁本身的煮沸和酒花内容物的转化。
如何计算糖化车间的投料和产能关系

如何计算糖化车间的投料和产能关系

糖化车间是啤酒厂的心脏,其它车间的生产能力取决于糖化生产能力。为了有效利用工作时间和能源,提高经济效率,啤酒厂应使糖化车间尽可能满负荷生产。
如何在啤酒发酵前对麦汁充氧?

如何在啤酒发酵前对麦汁充氧?

我们知道,发酵需要大量的酵母,而酵母繁殖需要氧气。为此,我们必须给发酵阶段的酵母提供足够的氧气。若延缓充氧,则不利于酵母的增殖和发酵速度的正常进行。在啤酒酿造过程中,麦汁充氧是唯一一次给酵母提供氧气的机会。酵母
了解啤酒厂的啤酒灌装线

了解啤酒厂的啤酒灌装线

啤酒厂的灌装线是由多台和多种机器复杂而有机地结合在一起的,包括但不限于啤酒灌酒机(灌瓶/灌桶/灌听)、验瓶机、洗瓶机、贴标机等。它的每一台机器都必须能正常工作,并达到其额定的效率。一台机器出了问题,会造成全线